Система автоматичного управління резервною дизельною електростанцією САУ РДЕС
САУ РДЕС – одна з основних частин систем аварійного електропостачання всіх каналів системи безпеки енергоблоку АЕС.
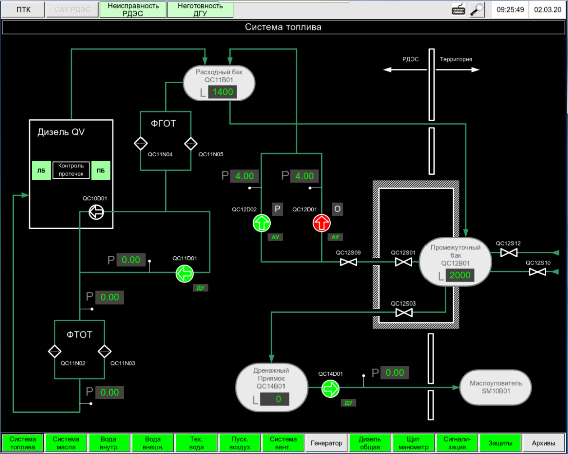
САУ РДЕС спільно з іншими суміжними системами забезпечує керування пуском, підключенням до мережі та роботою на потужності дизель-генераторної установки (ДГУ), керування збудженням та захистом генератора, керування обладнанням власних потреб та допоміжним обладнанням.
Основні функції:
- Автоматична підтримка у готовності та пуск ДГУ за умови отримання команд від керуючої системи безпеки;
- Автоматичне, автоматизоване та ручне управління пуском/зупинкою ДГУ від органів управління;
- Автоматичне підтримання роботи ДГУ на потужності;
- Аварійна або штатна зупинка ДГУ зі спрацьовування захисту;
- Управління обладнанням компресорної станції та блоком осушення повітря;
- Безперервна автоматична архівація, сигналізація, відображення та реєстрація технологічних та електричних параметрів, подій та станів у процесі роботи САУ РДЕС;
- Автоматична аварійна та попереджувальна сигналізація з формуванням узагальнених сигналів на табло БЩУ, РЩУ;
- Передача в блочну ІОС даних про значення технологічних параметрів, режими роботи САУ РДЕС, стан захисту, блокувань.
Переваги системи:
Резервування устаткування,
що забезпечує функції пуску та підтримки ДГУ на потужності;
Реалізація апаратного та програмного забезпечення обладнання САУ РДЕС
з використанням власних розробок СНВО «Імпульс», включно з обладнанням контролю та регулювання частоти обертання ДГУ, релейних захистів та автоматики;
Контроль електричних та технологічних параметрів ДГУ
безперервна самодіагностика всіх компонентів системи;
Ергономічний та інтуїтивно зрозумілий операторський інтерфейс.


